How can we help you?
Customer Reviews Analysis Through Pulse

Chatmeter’s Pulse sentiment analysis and text analytics tool gives you the ability to delve deeply into the content of customer reviews. With this analysis:

  • Understand your customers and how to provide value to them
  • Identify opportunities for operational improvement
  • Compare customer perceptions of locations and groups
  • Track customer sentiment over time
  • Monitor customer feedback on new products or initiatives

Pulse works by using machine learning and artificial intelligence (Sentiment Analysis and Natural Language Processing algorithms) to analyze the text of customer reviews. By using Pulse to analyze this text, you gain advantage from monitoring how people are feeling about your business, what subjects they’re talking about, and how they’re describing those subjects.

 

Chatmeter also reports Pulse data for location and group comparison. You’ll find that information in Insights (Dashboard) Location Comparison on the Pulse tab. For information about Pulse location comparison, see the help article Pulse Comparison Reports .

 

In this article, learn the purpose of the Pulse page and tabs, Pulse terminology, and how to use Pulse page filters, which are crucial to selecting the data you need to make the most of your business data analysis.

Pulse Summary, Explorer, and Your Topics tabs

You’ll find the Pulse Summary,  Explorer, and Your Topics tabs on the Pulse page at Insights (Dashboard) Pulse

 

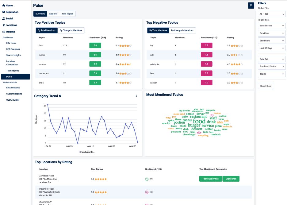
The Summary tab gives a summary of the state of your business. The upper section includes five charts. The top two tables list the top positive and negative topics mentioned in your reviews by mention count and by percentage change. Category Trends shows the top five most-mentioned categories of topics over time. Most Mentioned Topics is a 50-word cloud that illustrates the volume of topic mentions and the related sentiments. Top Locations by Rating lists the ratings and sentiments about your top five highest performing locations by star rating, including the top-mentioned categories and associated sentiments.

 

PulseTabs1.png

 

The lowest two charts of the Summary tab show how sentiment (defined as positive, neutral, or negative) is changing over time.
PulseTabs2.png

 

Detailed usage instructions are included in Using the Pulse Summary Tab .

 

Use the Explorer tab to delve into the categories and topics that your customers are talking about. Find detailed usage instructions in the article Using the Pulse Explorer Tab .

PulseTabs3.png

 

The Your Topics tab gives you the ability to create the custom categories and topics that are most relevant to your business analytics.
PulseTabs4.png

 

Use the Your Topics tab to enter custom topics that you want Pulse to find and analyze among your customer reviews. Find detailed usage instructions in the article Using the Pulse Your Topics Tab .

Pulse terminology

Pulse uses specific terminology to describe factors involved in the data and analysis, including:

  • Sentiment—The feeling of a statement determined by AI and Machine Learning models. Sentiment values are Positive, Neutral, or Negative.
  • Category—The general area of the business that a topic falls into
  • Topic—The main subject of a statement, found organically through our machine learning model
  • Your Topics—The custom topics that you’ve defined as most relevant to your business
  • Attribute—The words used to describe the topic of a statement
  • Mentions—An instance of a topic used in a statement
  • Negative point of interest—A point in time when the average sentiment falls below the standard deviation, pointing to a rise in negative customer sentiment.
  • Positive point of interest—A point in time when the average sentiment rises higher than the standard deviation, pointing to a rise in positive customer sentiment
  • Volume point of interest—A point in time when the volume of reviews is higher than the standard deviation, pointing to an influx of customer feedback.

Using Pulse page filters  

To structure a Pulse report, use the Global Filter to select the locations, accounts, or groups you’d like to include.

Use the Page Filters to select the following factors to structure your report:

  • Saved Filters—You can select from filters you’ve created for re-use. For instructions for creating a saved filter, see Using Saved Filter Sets .
  • Providers—Listing providers for which you’d like to view your locations’ or groups’ pulse metrics
  • Sentiment—The feeling of a statement, determined by artificial intelligence and machine learning models. Sentiment can be positive, neutral, or negative.
  • Duration—By default Last 30 days, but can another selected range or a customized range
  • Data Set—The data set you’d like to use in the analysis. You can select the standard Pulse Topics or Your Topics, which are the custom topics you’ve created for Pulse to find and analyze, or Both.
  • Categories—The general area(s) the business of the location or group
  • Topics—The main subjects of the statements you want analyzed
  • Clear Filters—Returns the filters to the original state (note you can save the filter set by using Saved Filters)

 

.

Did this answer your question?