How can we help you?
Using the Pulse Summary Tab

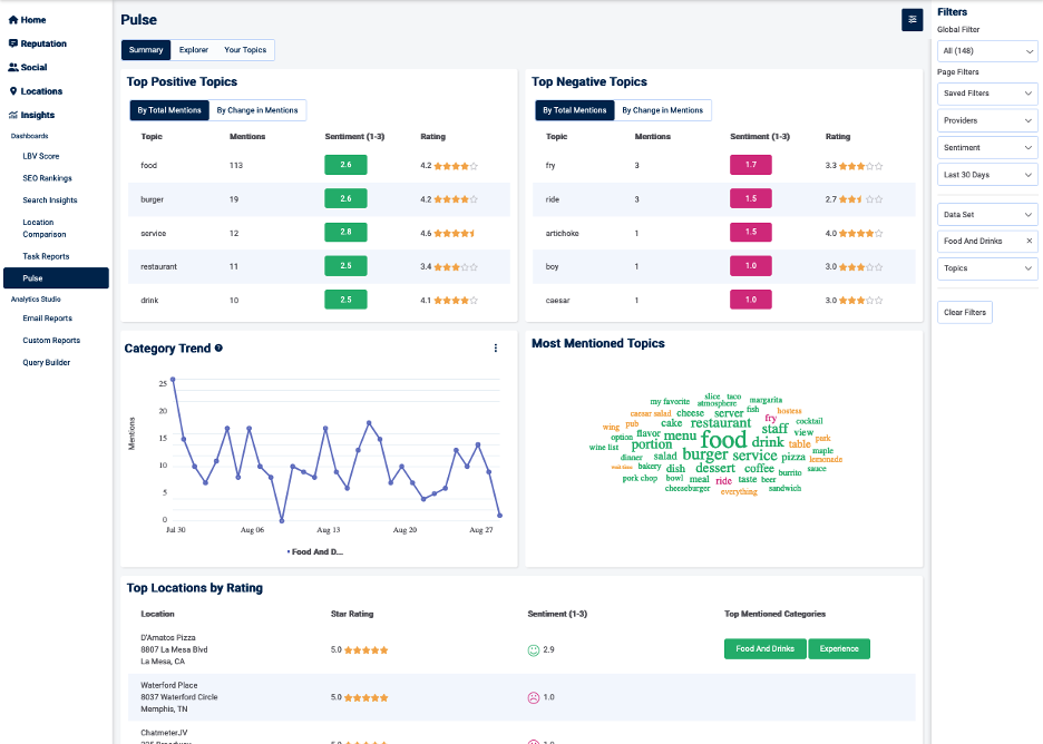
The Summary tab has seven charts that illustrate details about the reviews left by your customers. The five charts in the upper part of the Summary tab include information about the top positive and negative topics mentioned in your reviews, the top five most-mentioned categories of topics over time, a 50-word cloud that illustrates the volume of word mentions and related sentiments, and ratings and sentiments about your locations.

 

The two graphs in the lower section of the page offer a different perspective on how customer sentiment is changing over time.

 

PulseSummaryTab1.png

In the sections that follow, see instructions for each of the seven graphs.

You can use the filters to specify the data factors you want in your report. (For more about using filters, see the section Using Pulse page filters in Customer Reviews Analysis Through Pulse.

For information about how Pulse works, see Customer Reviews Analysis Through Pulse.

Upper graphs on the Summary page

The upper section of the Summary page includes the five graph described in this section.

Top Positive Topics

Top Positive Topics shows MentionsSentiments, and Ratings for the five topics that are positive that are mentioned most often (depending on your page filter selections). You can view these by mention count, change in mention count, and by percentage change.

  • Mentions—Total number of instances of mentions of the topics in the reviews
  • Sentiment (1-3)—The feeling of a statement, determined by artificial intelligence and machine learning models. Sentiment can be negative (1 to 1.7), neutral (1.8 to 2.3), or positive (2.4 to 3)
  • Rating—The star-ratings given in the reviews, on a scale of 1 (low/negative) to five (high/positive).

PulseSummaryTab2.png

Select a topic's row to see the Explorer page to drill down through the Sunburst graph to the reviews that are represented by the data in the row.

Top Negative Comments

Top Negative Topics shows MentionsSentiments, and Ratings for the five topics that are negative that are mentioned most often (depending on your page filter selections). You can view these by mention count, change in mention count, and by percentage change.

  • Mentions—Total number of instances of mentions of the topics in the reviews
  • Sentiment (1-3)—The feeling of a statement, determined by artificial intelligence and machine learning models. Sentiment can be negative (1 to 1.7),  neutral (1.8 to 2.3), or positive (2.4 to 3).
  • Rating—The star-ratings given in the reviews, on a scale of 1 (low/negative) to five (high/positive).

PulseSummaryTab3.png

Select a topic's row to see the Explorer page to drill down through the Sunburst graph to the reviews that are represented by the data in the row.

Category Trend

Category Trend is a time-series graph that shows, by default,  the mentions count for the top five most-mentioned categories (the business areas you defined for data gathering) over time.

PulseSummaryTab4.png

You can select a category from the bottom to display more information on that category, including the sentiment distribution for category mentions (red for negative, yellow for neutral, and green for positive).

PulseSummaryTab5.png

You can select which categories you want to include in the Category Trend graph by selecting the three-vertical-dot icon at the top right of the page. These categories are saved even after you log out. Follow these steps to select categories to include in the graph:

  1. Select the three-vertical-dot icon to display the Category Trend Setting dialog box. PulseSummaryTab6.png
  2. Select a category from the category selector.. PulseSummaryTab7.png
  3. Select OK.
  4. If you'd like to add another category, select the plus icon.PulseSummaryTab8.png
  5. Repeat the process for all the categories you'd like included.

Most Mentioned Topics

Most Mentioned Topics is a word cloud of the 50 most-mentioned topics. The sentiment represented in the reviews are indicated by color: red (negative), yellow (neutral), and green (positive).

PulseSummaryTab9.png

Top Locations by Rating

Top Locations by Rating shows your top five business locations by rating. For each location, you’ll find its Star RatingSentiment (1-3), and Top Mentioned Categories.

  • Star Rating—The star-ratings given in the reviews, on a scale of 1 (low/negative) to five (high/positive).
  • Sentiment (1-3)—The feeling of a statement, determined by artificial intelligence and machine learning models. Sentiment can be positive, neutral, or negative.
  • Top Mentioned Categories—The three top-mentioned categories, including the associated sentiment (green/positive, yellow/neutral, red/negative).

PulseSummaryTab10.png

Select the row to see the Explorer page to drill down to the reviews and data for that location.

Lower graphs on the Summary page

For a different view of changes in customer sentiment over time, look at the Average Sentiment Over Time graph or the Sentiment Distribution Over Time graph.

You can select the level of granularity for your data selections for your Summary tab report by selecting the Granularity selector on the Average Sentiment Over Time graph or the Sentiment Distribution Over Time graph. Choices are 1 to 5 days, one week, 30 days, 90 days, or one year.

The Average Sentiment Over Time graph has a line showing average sentiment score over time (the blue line). The dots on the line indicate sampling dates. Hover over the dot to get the specific score and the number of reviews represented in the score. The orange line shows the volume of reviews.

The three types of points of interest are indicated by green (positive point of interest), red (negative point of interest), or gray (volume point of interest). Click on a point of interest to get more information about what’s driving the change. It will report the percentage change from the previous period and the specific topics leading to the change. Select View more about this time period for more detail as displayed on the Explorer tab’s sunburst graphic.
PulseSummaryTab11.png

The Sentiment Distribution Over Time graph shows how many statements are negative, neutral, or positive over the selected time.
PulseSummaryTab12.png

Did this answer your question?